Vraag
Reacties
Oplossing
Makzdot
Nieuwkomer

Latency hoog en traagheid tijdens downloads

Hi!

 

Probleem:

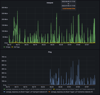
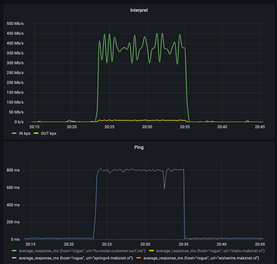
Sinds een week of 2 merk ik op dat mijn internet langzaam en stroperig werd van tijd tot tijd. Er blijkt een verband te zijn tussen wanneer er een grote download aan de gang is en de traagheid. Ook merk ik op dat ik de volledige snelheid niet meer haal met downloads. Ik haal nu nog maar 400Mbs van de 600Mbs. Dit was niet zo! Onderstaande grafieken geven weer het verband tussen de ping tijden naar een VPS op mijn werk en een download die ik startte. Tijdens de download schiet de RTT omhoog naar 800ms zonder dat mijn verbinding vol zit.

Schermafbeelding 2022-07-09 om 21.15.23.png

Onderstaande plaatje geeft de afgelopen 30 dagen weer en geeft een duidelijk weer wanneer de problemen zijn begonnen.

Schermafbeelding 2022-07-09 om 21.17.55.png

 En ja! Ik doe ook pings naar de ziggo modem zelf waarbij er geen verschil is RTT's te zien is. Alles is gedaan met bedraadde aansluiting dus WiFi en lokale problemen zijn uit gesloten.

 

Herkent iemand dit?

 

mvg

Makz

 

0 Kudos
e-mail meldingen
Aan Uit
Oplossing

Geaccepteerde oplossingen
Makzdot
Nieuwkomer
Topicstarter

Okay ik heb het issue gevonden @BertV@tobiastheebe,. Om een reden die ik niet begrijp en -volgens mij- niet over ben geïnformeerd, is mijn snelheid teruggebracht van 600/40 naar 350/35. Mijn ratelimiters stonden nog op de hogere snelheid.

 

Deze halvering is ook nog eens terwijl mij nog steeds het zelfde in rekening werd gebracht. Nu heb ik mijn abo aangepast en ga -als het goed is- ook nog eens minder betalen.

 

Laters!

Max

 

Bekijk in context

8 Reacties 8
Bert
Level 21

Om je binnenkomend en uitgaand signaal te kunnen beoordelen, kun je hier uit je modem de volledige pagina's van downstream en upstream waarden plaatsen met een schermafbeelding en de laatste dagen Netwerk historie?

Waar vind ik de up- en downstreamwaardes van mijn modem?

https://community.ziggo.nl/t5/Tips-van-Ziggo/Waar-vind-ik-de-up-en-downstreamwaarden-van-mijn-modem/...

En kun je een foto hier plaatsen van de eerste plaats waar Ziggo je huis binnenkomt met eventuele splitters, versterkers en het modem op de foto?

0 Kudos
Makzdot
Nieuwkomer
Topicstarter

Hi Bert,

 

Dank je voor je snelle reactie. Hierbij de antwoorden op je vragen:

IMG_1696.jpeg

IMG_1695.jpeg

  De aansluiting gaat direct van de splitter naar de modem. Achter het plaatje zit direct de groene coax kabel die het huis binnenkomt.

0 Kudos
tobiastheebe
Level 20

Het AOP (DIO-01) is verouderd en ongeschikt voor DOCSIS 3.1, deze moet vervangen worden door een btv 01-SET, hiervoor is een monteursafspraak noodzakelijk. Daarnaast is de TV-kabel verouderd en aan vervanging toe, deze is onvoldoende afgeschermd en gevoelig voor instraling.

Makzdot
Nieuwkomer
Topicstarter

Hmm opzich vreemd, dit heb ik bij mijn laatste modem gekregen juist voor DOCSIS 3.1. Ik ga wel een afspraak maken.

0 Kudos
tobiastheebe
Level 20

Je zult de splitter en modemkabel bedoelen, die zijn prima en up-to-date. Het AOP en de TV-kabel echter niet.

Makzdot
Nieuwkomer
Topicstarter

De AOP vervangen door een btv-01-SET, TV kabel ook vernieuwd. Nog geen verschil. Ik probeer nu zonder de splitter, waardes lijken wat beter te zijn. Maar effectief nog geen verschil te merken.

 

 

0 Kudos
Makzdot
Nieuwkomer
Topicstarter

Okay ik heb het issue gevonden @BertV@tobiastheebe,. Om een reden die ik niet begrijp en -volgens mij- niet over ben geïnformeerd, is mijn snelheid teruggebracht van 600/40 naar 350/35. Mijn ratelimiters stonden nog op de hogere snelheid.

 

Deze halvering is ook nog eens terwijl mij nog steeds het zelfde in rekening werd gebracht. Nu heb ik mijn abo aangepast en ga -als het goed is- ook nog eens minder betalen.

 

Laters!

Max

 

tobiastheebe
Level 20

Ik had al een vermoeden dat het een QoS-probleem was nadat ik je eerder geplaatste grafieken zag, maar was vergeten te vragen of je ook een eigen router gebruikt. Wel vreemd dat de service flows zonder jouw weten zijn aangepast.